Tổng quan POS
1. Tổng quan
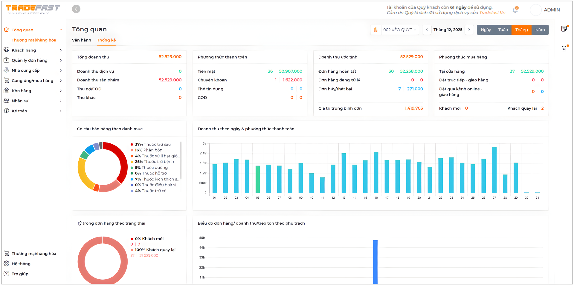
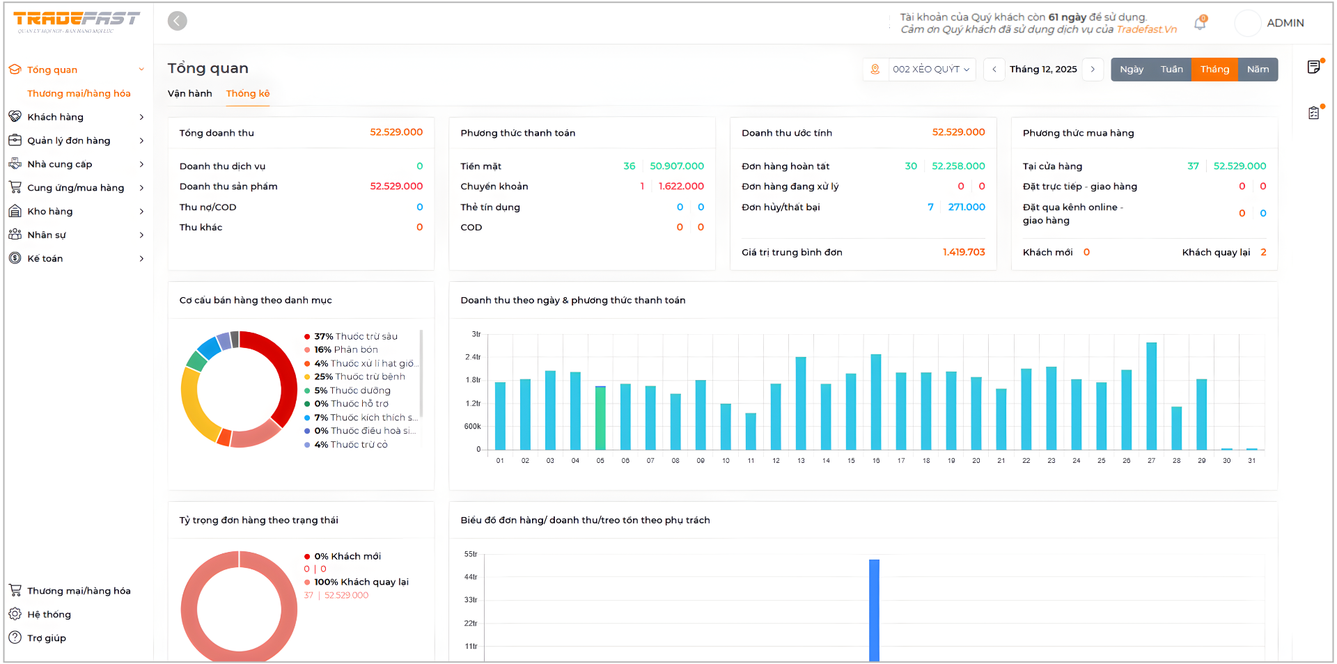
Màn hình Tổng quan cung cấp cái nhìn toàn diện về tình hình kinh doanh của cửa hàng trong khoảng thời gian được chọn (ngày, tuần, tháng hoặc năm). Các chỉ số và biểu đồ được tổng hợp tự động từ dữ liệu bán hàng, giúp người dùng theo dõi doanh thu, hành vi mua sắm của khách hàng và hiệu quả vận hành một cách nhanh chóng, chính xác.

Hình 1.1 Phần Tổng quan POS
2. Chi tiết từng biểu đồ
-
Biểu đồ Tổng doanh thu:
Hiển thị tổng doanh thu và cơ cấu doanh thu theo từng nguồn (sản phẩm, dịch vụ, thu khác…), giúp người dùng nắm bắt kết quả kinh doanh tổng thể trong kỳ.
Hình 2.1 Biểu đồ Tổng doanh thu
- Biểu đồ Phương thức thanh toán:
Thống kê số lượng đơn hàng và giá trị tương ứng theo từng hình thức thanh toán như tiền mặt, chuyển khoản, thẻ, COD. Chức năng này hỗ trợ kiểm soát dòng tiền và đối soát thanh toán.

Hình 2.2 Biểu đồ Phương thức thanh toán
- Biểu đồ Doanh thu ước tính
Hiển thị số lượng và giá trị đơn hàng theo từng trạng thái (hoàn tất, đang xử lý, hủy/thất bại), đồng thời cung cấp giá trị trung bình mỗi đơn để đánh giá hiệu quả bán hàng.

Hình 2.3 Biểu đồ Doanh thu ước tính
- Biểu đồ Phương thức mua hàng
Hiển thị doanh thu theo các kênh mua hàng (tại cửa hàng, giao hàng trực tiếp, kênh online), giúp người dùng xác định kênh bán hàng hiệu quả.

Hình 2.4 Biểu đồ Phương thức mua hàng
- Biểu đồ Cơ cấu bán hàng theo danh mục
Hiển thị tỷ trọng doanh thu của từng nhóm sản phẩm, giúp người dùng nhận diện danh mục bán chạy và tối ưu kế hoạch nhập hàng.

Hình 2.5 Biểu đồ Cơ cấu bán hàng theo danh mục
- Biểu đồ Doanh thu theo ngày & phương thức thanh toán
Hiển thị doanh thu phát sinh theo từng ngày trong kỳ, giúp người dùng theo dõi xu hướng kinh doanh và xác định các ngày cao điểm hoặc bán chậm.

Hình 2.6 Biểu đồ Doanh thu theo ngày & phương thức thanh toán
- Biểu đồ Tỷ trọng đơn hàng theo trạng thái
Hiển thị tỷ lệ đơn hàng từ khách mới và khách quay lại, giúp người dùng đánh giá khả năng thu hút và giữ chân khách hàng.

Hình 2.7 Biểu đồ Tỷ trọng đơn hàng theo trạng thái
- Biểu đồ Đơn hàng/doanh thu/treo tồn kho theo phụ trách
Hiển thị số liệu đơn hàng, doanh thu hoặc tồn kho theo từng nhân sự hoặc bộ phận phụ trách, giúp người dùng đánh giá hiệu quả quản lý và phân bổ công việc.

Hình 2.8 Biểu đồ Đơn hàng/doanh thu/treo tồn kho theo phụ trách
- Bảng Top sản phẩm bán chạy
Hiển thị danh sách các sản phẩm có doanh số cao nhất trong kỳ, bao gồm số lần bán ra, doanh thu và danh mục sản phẩm, giúp người dùng nhanh chóng xác định mặt hàng bán chạy và ưu tiên kế hoạch nhập hàng.

Hình 2.9 Bảng Top sản phẩm bán chạy
- Bảng Sản phẩm sắp hết
Hiển thị danh sách các sản phẩm có số lượng tồn kho thấp, kèm thông tin mã hàng, đơn vị tính và danh mục, giúp người dùng chủ động theo dõi tồn kho và lên kế hoạch bổ sung kịp thời, tránh gián đoạn bán hàng.

Hình 2.10 Bảng Sản phẩm sắp hết
